监控Web服务器或Web主机的运行状况和正常运行非常重要。如果希望确保您的网站可用性在您的控制之中,那你就需要收集服务器各种性能数据以供分析和调整。以下是收集的常用大多数服务器监控组件解决方案。

Performance Co-Pilot(PCP)是一个开源框架和工具包,用于监控,分析和响应实时和历史系统性能的细节。PCP具有完全分布式,基于插件的架构,使其特别适用于复杂环境和系统的集中分析。可以使用C,C ++,Perl和Python界面添加自定义性能指标。


Anturis是一个基于云的SaaS平台,可监控windows和linux服务器,网站和IT基础架构。通过全面的监控解决方案列表,让管理员快速了解整体主机或者服务器瓶颈与风险。



SeaLion是一个基于云的Linux服务器监控工具。也是通过统一的仪表盘监控所有服务器指标。它只需几分钟即可完成设置,它具有即时报警功能,以便在发生问题时,可以快速收到通知和每日数据摘要等。


ICINGA项目是一个介于Nagios社区版和企业版间的产品,完全兼容以前的Nagios应用程序及扩展功能。新的ICINGA项目中,将更好地实现数据库集成方面的功能,标准化第三方应用程序的接口等。


munin是用于Linux系统(也可以监控windows系统)的监控软件。munin除了可以监控系统的各项数值之外,最大的好处是可以自己编写插件自定义监控需要的数值。整个系统的架构简单明了,操作方便。如果是使用Debian或者Ubuntu安装,安装过程也非常简单。munin除了可以监控结果,也可以设置报警。对于我个人对性能测试的工作来说,是个非常好的工具。


Monit是一个用于管理和监控Unix系统的开源工具。Monit可以进行自动维护和维修。如果出现错误情况,Monit可以自动触发保护行为,例如;如果sendmail(linux的邮件代理程序)没有运行,Monit可以自动重新启动sendmail,或者如果apache使用了太多的资源(例如,如果正在进行DoS攻击),Monit可以停止或重启apache并向您发送报警。Monit还可以监视进程特征,比如;进程使用的内存。


Nagios是一个功能强大的开源服务器/网络监控解决方案,可为服务器,交换机,应用程序和服务提供完整的监控和警报。它有一个插件API,因此您可以扩展其开箱即用的功能以实现更多自定义功能。


brainypdm是一个基于Web的数据管理和监控工具,可从Nagios收集性能数据。


SysUsage使用Sar(Sysstat)和其他系统命令监视您的系统活动。它有一个阈值通知系统,可以在服务器的功能接近极限时提醒您。


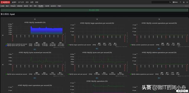
Zabbix是一种非常常用的开源性能监控解决方案。它可以监控服务器,Web应用程序,数据库,网络设备等性能和可用性。

标签: 监控app
